微信同城论坛发布社区系统源码 二手闲置 房屋出租开源uniapp修复版
详情内容 这是一款基于uniapp和fastadmin开发的同城信息小程序。开源项目经过修复后,已解决版本兼容性问题,并支持通过配置伪静态规则完美运行。修复后的代码可直接部署使用。
钉钉提醒业务系统源码,网站定时钉钉提醒业务系统
简介: 钉钉提醒业务系统源码,网站定时钉钉提醒业务系统 大概内容就是有什么业务提醒啥的,可以通过这个系统提示到钉钉 直接访问域名/install.php就可以安装 说明 PHP 8.0+,扩展:pdo_sqlite...
全新流量广告变现系统源码 任务管理系统 开源
简介: 全新流量广告变现系统源码 任务管理系统 开源 项目结构: 接口管理:PHP + Mysql 后台管理系统:Vue3 + ts + TDesign &nb...
getapp影视APP源码 反编译APP附教程
简介: getapp影视APP源码 反编译APP附教程 苹果CMSv10无缝对接 APP永久免费原生APP,原生编译速度更快 后端基于Maccms v10,精致ui可自定义,功能齐全响应丝滑 独立后台接口,原生编译速度快 ...
鱿鱼视频模板MDYS12麻豆模板源码支持小说视频写真
详情内容 麻豆源码#MDYS12,苹果cmsV10_鱿鱼视频_二开苹果cms视频_图片_小说网站源码模板 注意:网站效果以演示站为准,需要安装SG11扩展(支持PHP5.6-7.3),此源码无卡密兑换在线充值等,只适...
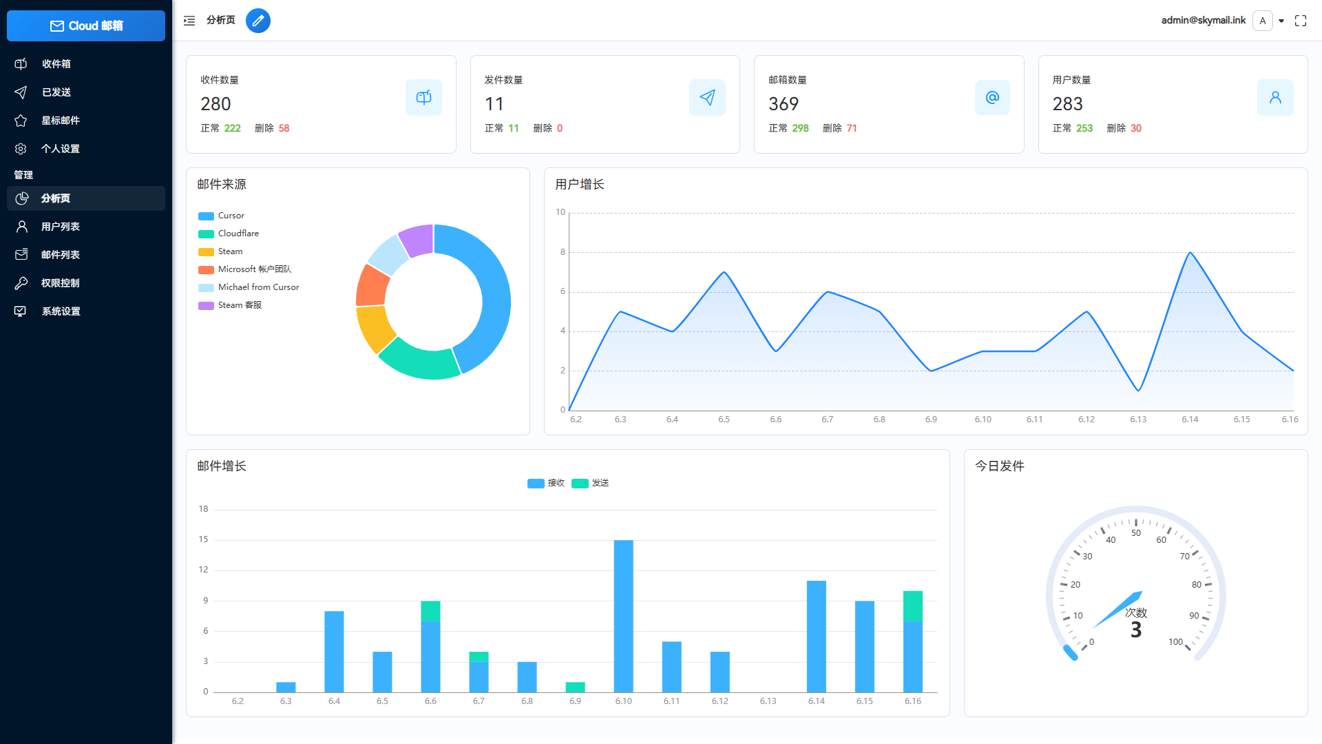
Email邮箱服务系统源码 支持邮件TG转发
简介: Email邮箱服务系统源码 支持邮件TG转发 这是一款Email邮箱服务系统,并且支持邮件发送TG转发只需要一个域名,就可以创建多个不同的邮箱,类似各大邮箱平台 QQ邮箱,谷歌邮箱等,本项目使...
AI编写的一个服务器监控源码
简介: AI编写的一个服务器监控源码 接口使用的宝塔面板api,被监控机器需要安装宝塔面板 将压缩包上传至站点解压,修改“servers.php”内链接信息即可 图片:
最新彩虹云商城二开Pro美化版 新增超多功能 全开源
简介: 最新彩虹云商城二开Pro美化版 新增超多功能 全开源 测试环境:Nginx + PHP7.4 + MySQL 访问域名进行安装 该有的功能全都有 完美可直接运营 功能介绍: -用户登录注册页面独家美化-...
Vue.js九宫格抽奖源码
源码介绍 Vue.js九宫格抽奖源码是一套使用Vue.js框架开发的前端抽奖组件,实现了九宫格形式的转盘抽奖效果。该源码不仅展示了基于Vue.js的有趣交互组件,也为前端开发者提供了一个学习和实践Vue...
.png)

鹤北









